Visualizations are powerful aggregations of your data to produce insights that are easy to understand and monitor. With visualizations, you can create and obtain data stats, group fields, and observe methods in running deployments. This page introduces you to the visualizations supported by Axiom and some tips on how best to use them.Documentation Index
Fetch the complete documentation index at: https://axiom-mano-v2-endpoints.mintlify.app/llms.txt
Use this file to discover all available pages before exploring further.
count
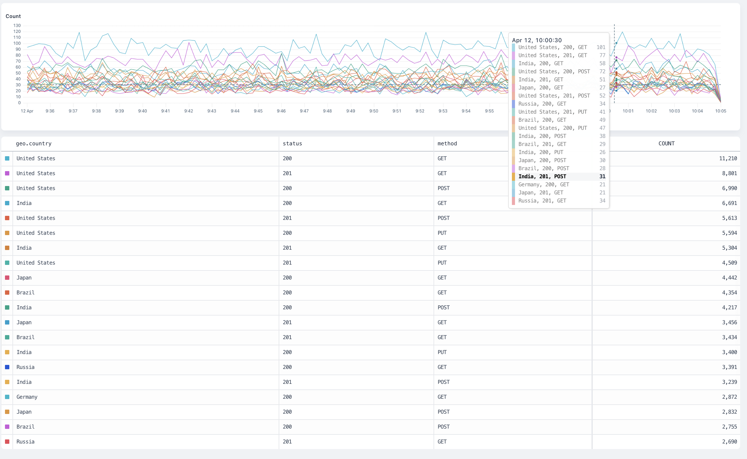
The count visualization counts all matching events and produces a time series chart.
Arguments
This visualization doesn’t take an argument.Group-by behaviour
The visualization produces a separate result for each group plotted on a time series chart.
distinct
The distinct visualization counts each distinct occurrence of the distinct field inside the dataset and produce a time series chart.
Arguments
field: any is the field to aggregate.
Group-By Behaviour
The visualization produces a separate result for each group plotted on a time series chart.
avg
The avg visualization averages the values of the field inside the dataset and produces a time series chart.
Arguments
field: number is the number field to average.
Group-by behaviour
The visualization produces a separate result for each group plotted on a time series chart.
max
The max visualization finds the maximum value of the field inside the dataset and produces a time series chart.
Arguments
field: number is the number field where Axiom finds the maximum value.
Group-by behaviour
The visualization produces a separate result for each group plotted on a time series chart.
min
The min visualization finds the minimum value of the field inside the dataset and produces a time series chart.
Arguments
field: number is the number field where Axiom finds the minimum value.
Group-by behaviour
The visualization produces a separate result for each group plotted on a time series chart.
sum
The sum visualization adds all the values of the field inside the dataset and produces a time series chart.
Arguments
field: number is the number field where Axiom calculates the sum.
Group-by behaviour
The visualization produces a separate result for each group plotted on a time series chart.
percentiles
The percentiles visualization calculates the requested percentiles of the field in the dataset and produces a time series chart.
Arguments
field: numberis the number field where Axiom calculates the percentiles.percentiles: number [, ...]is a list of percentiles , each a float between 0 and 100. For example,percentiles(request_size, 95, 99, 99.9).
Group-by behaviour
The visualization produces a separate result for each group plotted on a horizontal bar chart, allowing for visual comparison across the groups.
histogram
The histogram visualization buckets the field into a distribution of N buckets, returning a time series heatmap chart.
Arguments
field: numberis the number field where Axiom calculates the distribution.nBucketsis the number of buckets to return. For example,histogram(request_size, 15).
Group-by behaviour
The visualization produces a separate result for each group plotted on a time series histogram. Hovering over a group in the totals table shows only the results for that group in the histogram.
topk
The topk visualization calculates the top values for a field in a dataset.
Arguments
field: numberis the number field where Axiom calculates the top values.nResultsis the number of top values to return. For example,topk(method, 10).
Group-by behaviour
The visualization produces a separate result for each group plotted on a time series chart.
variance
The variance visualization calculates the variance of the field in the dataset and produces a time series chart.
The variance aggregation returns the sample variance of the fields of the dataset.
Arguments
field: number is the number field where Axiom calculates the variance.
Group-by behaviour
The visualization produces a separate result for each group plotted on a time series chart.
stddev
The stddev visualization calculates the standard deviation of the field in the dataset and produces a time series chart.
The stddev aggregation returns the sample standard deviation of the fields of the dataset.
Arguments
field: number is the number field where Axiom calculates the standard deviation.
Group-by behaviour
The visualization produces a separate result for each group plotted on a time series chart.